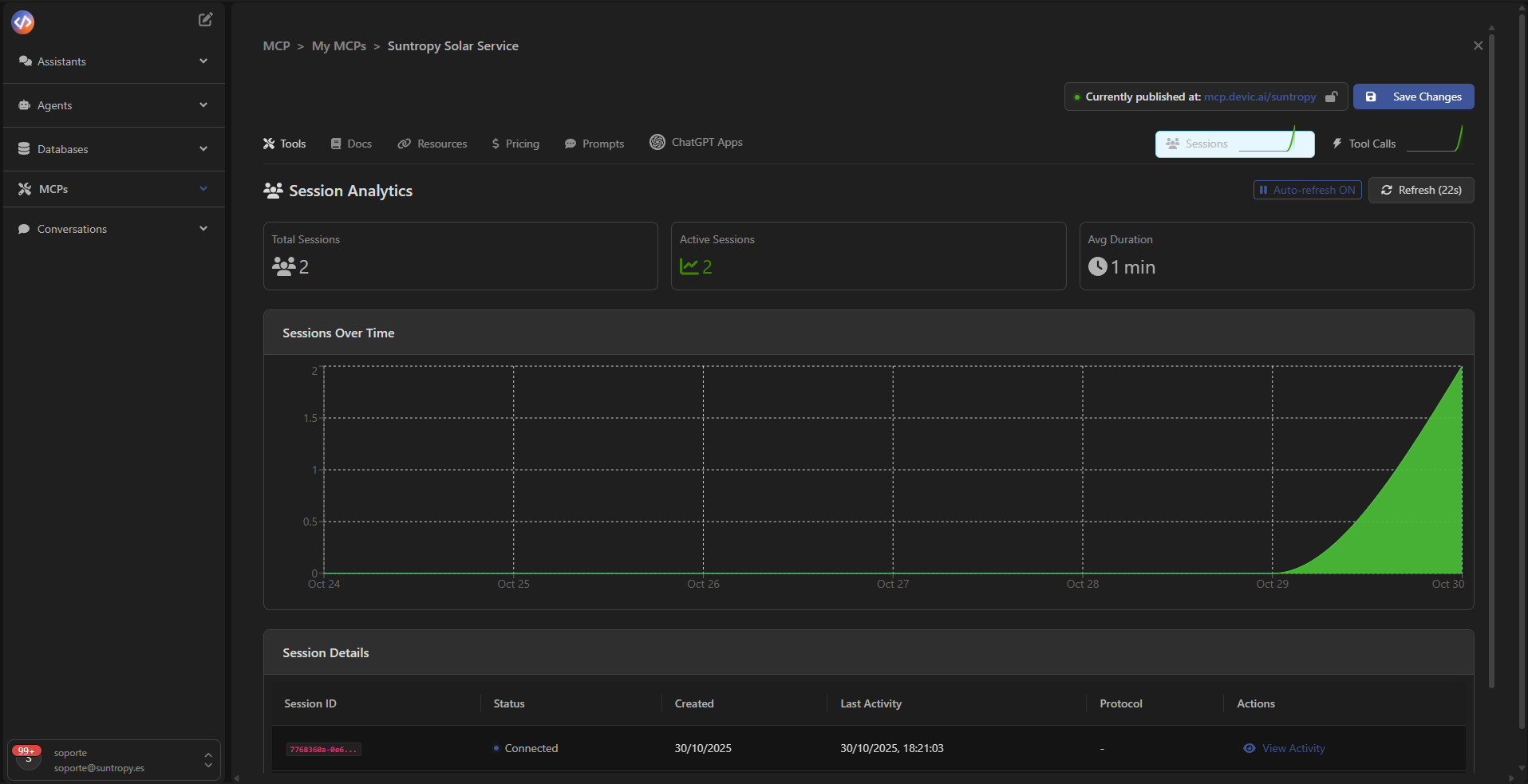
Panel de sesiones
Una vez publicado tu MCP, puedes acceder a la pestaña Sessions para supervisar en tiempo real cómo interactúan los agentes o servicios con tus tools.Desde este panel podrás ver estadísticas de uso, duración media de las sesiones y detalles sobre cada conexión activa.

Analíticas de sesión
En la parte superior del panel se muestran los indicadores principales:- Total Sessions: número total de sesiones creadas.
- Active Sessions: cuántas están activas actualmente.
- Avg Duration: duración media de las sesiones activas.

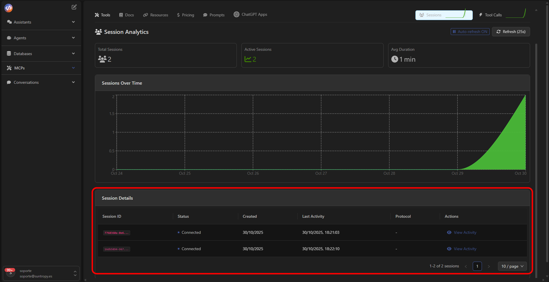
Detalle de sesiones
Debajo del gráfico encontrarás la tabla Session Details, donde se listan todas las conexiones realizadas al MCP. Cada fila incluye:- Session ID: identificador único de la sesión.
- Status: estado actual (por ejemplo, Connected).
- Created / Last Activity: fecha de creación y última actividad registrada.
- Protocol: protocolo utilizado para la conexión.
- Actions: botón para inspeccionar la actividad de la sesión.

Actividad detallada de sesión
Al hacer clic en View Activity, se abre el panel Session Activity, donde puedes visualizar cada interacción ocurrida dentro de la sesión, incluyendo:- REQUESTS realizados por el cliente o agente.
- TOOL EXECUTIONS ejecutadas.
- Resultados y mensajes de error devueltos.

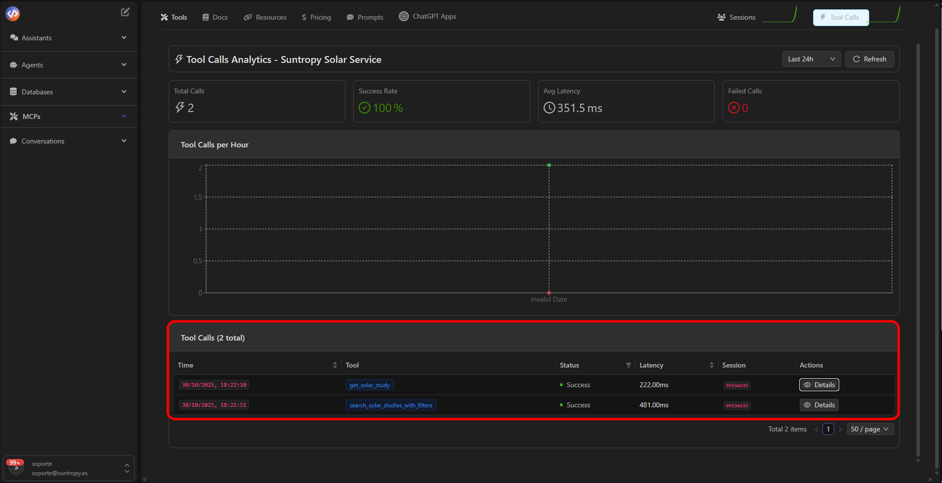
Tool Calls Analytics
En la pestaña Tool Calls, puedes analizar el rendimiento de tus herramientas (tools) dentro del MCP.Aquí se muestran métricas clave como:
- Total Calls: número total de ejecuciones.
- Success Rate: porcentaje de éxito.
- Avg Latency: tiempo promedio de respuesta.
- Failed Calls: ejecuciones con error.

Historial de ejecuciones
La tabla inferior muestra las llamadas a las tools registradas, con información sobre:- Hora exacta de ejecución
- Tool utilizada
- Estado (Success / Failed)
- Latencia medida
- Sesión asociada


Siguiente paso
Aprende a crear tus propios widgets para integrarlos en chatGPT cuando se invoque un MCP propio.