1. Seleccionar tu proveedor de modelo
Al iniciar sesión en Devic, el primer paso es seleccionar el proveedor de modelo con el que se ejecutarán tus agentes y asistentes. En la barra superior encontrarás el selector de modelos, con soporte para los siguientes proveedores:- OpenAI
- DeepSeek
- Anthropic
- XAi
- Kimi-K2
Configuración de proveedor
Haz clic en el icono de configuración junto al nombre del proveedor para autenticarte con tu clave de API.
Autenticación con el proveedor
Antes de poder crear o ejecutar agentes, debes autenticar tu cuenta con la API Key del modelo seleccionado.Este paso es obligatorio: la plataforma no permite avanzar hasta que la autenticación se complete correctamente. En la ventana de configuración introduce:
- Project Name: nombre identificativo del proyecto o entorno.
- Project API Key: clave API proporcionada por el proveedor del modelo.

- Cómo generar una API Key en OpenAI
- Cómo generar una API Key en Anthropic
- Cómo generar una API Key en DeepSeek
- Cómo generar una API Key en XAi
- Cómo generar una API Key en Kimi-K2
2. Dashboard
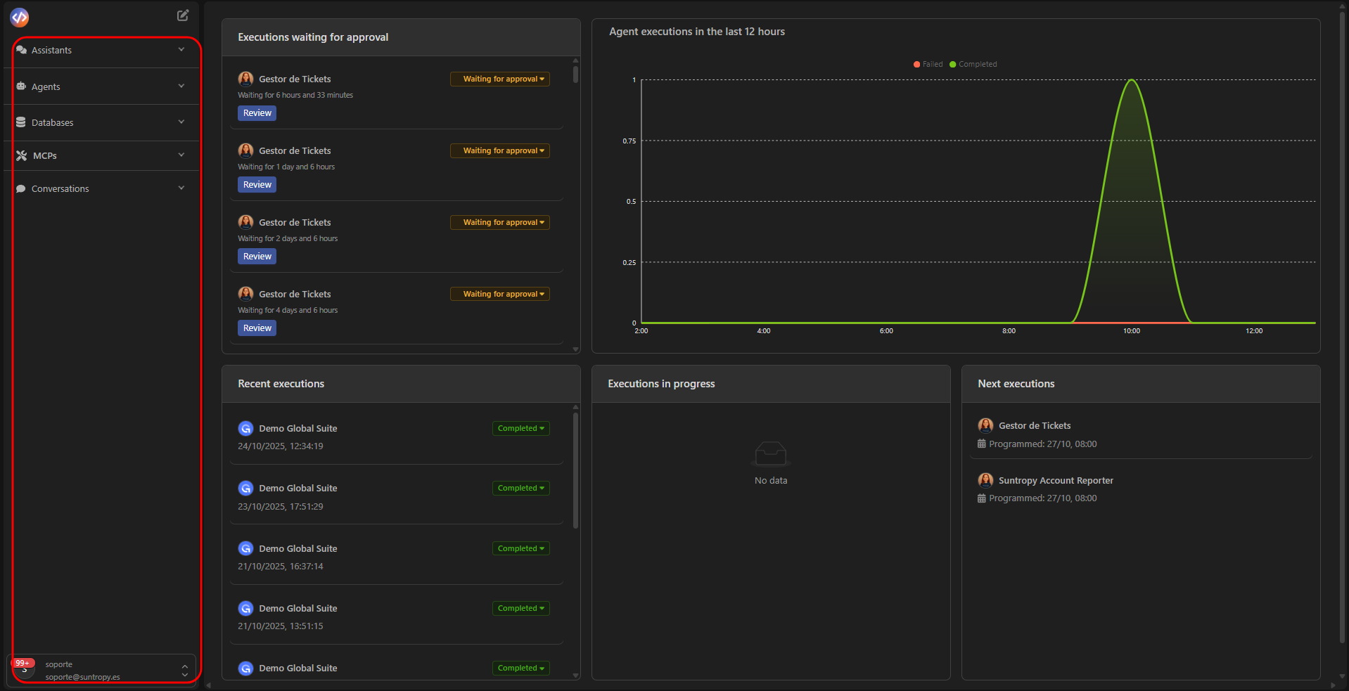
El Dashboard es el punto central de control de Devic.Aquí podrás monitorizar el rendimiento de los agentes y el estado de las ejecuciones en tiempo real.
Ejecuciones en espera de aprobación
Muestra las tareas pausadas bajo el flujo Human-in-the-Loop que requieren validación manual antes de continuar.
Ejecuciones recientes
Lista de ejecuciones completadas o en curso, con fecha, estado y agente asociado.
Ejecuciones en progreso
Visualiza qué agentes están activos y las tareas actualmente en ejecución.
Ejecuciones próximas
Planificación de agentes programados para ejecución automática.
Gráficas de rendimiento
Métricas en tiempo real de agentes ejecutados en las últimas 12 horas.

3. Principales áreas
El menú lateral izquierdo agrupa todas las secciones funcionales de Devic.Desde aquí puedes acceder a cada módulo principal para configurar, monitorear y operar tu entorno AI-native.

Asistentes
Interfaces conversacionales que responden en tiempo real. Puedes conectarlas a tus datos o integrarlas en tus productos.
Agentes
Entidades autónomas que ejecutan flujos de negocio, invocan herramientas (MCPs) y gestionan tareas complejas.
Bases de datos
Bases de datos vectoriales con búsqueda semántica integrada, disponibles para tus agentes y MCPs.
MCPs
Herramientas y conectores que amplían las capacidades de tus agentes bajo el estándar Model Context Protocol.
Siguiente paso
Crea tu primer MCP y empieza a darle las herramientas que tus agentes necesita.